リスティング広告 運用代行リスティング広告
運用代行
少額の予算から本格的な広告運用まで、
お客様の集客課題に合わせた解決策を提供します。
独自のツールを用いたデータ分析と
見える化も強みとしています。
リスティング広告運用の
お悩みを解決

リスティング広告やSNS広告の運用で、こんなお悩みはありませんか?
- 費用対効果をもっと上げたい。
- 効果的な機能を使いたいが学ぶ時間がない。
- 機能が多すぎて設定方法がわからない。
- クリック単価が高騰して困っている。
アカウントの初期設定からキーワード選定やクリック単価の調整など、様々な方法を用いて費用対効果を上げる広告運用を行っております。
広告運用に強いマーケティング会社と
ウェブに強いあそびラボの協力タッグ

幅広いマーケティング知識を持つリードプラス株式会社と、あそびラボがタッグを組んで広告運用代行を行っています。
客様のマーケティング課題に合わせて適切なサービスをご提供できます。
WEBサイト制作から広告運用まで一貫してお任せいただけます。
まずはお気軽にご相談ください。
リードプラスで広告運用をするメリット
-

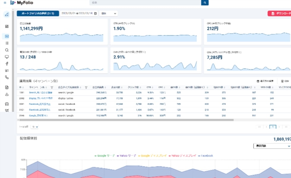
【広告運用ダッシュボード】MyFolio
- 24時間365日、PCまたはモバイルで成果を確認可能
(日次更新) - 「誰でも簡単に」各媒体のデータを一元管理
- グラフ表示などでExcelやPDFでダウンロード可能

【通話追跡】コールトラッキング
- 広告を経由したWEBページの電話番号を置き換え
- 広告経由の電話発信がキーワード毎に計測可能
- Webコンバージョンだけでなく、電話発信も含めた効果最適化
2つの伴走プラン
横にスクロールできます。
プラン名 ベーシックプラン コンサルティングプラン 概要 運用専門のチーム体制で、予算内で
最大限の効果を発揮できるよう伴走します。専任のコンサルタントが、お客様のビジネスに
最大限貢献できるよう伴走します。初期設定費 5万円 広告出稿費 5万円/月~ 50万円/月~(要相談) 運用管理費 広告出稿費の20% 運用管理費 6ヶ月以上~ 改善施策の
提案方法目標に達していない場合は
メールにて改善施策のご提案月に1度Web会議にてご提案 日々の
連絡の手段メール メールや電話 配信できる
広告媒体- Google広告(リスティング・ディスプレイ)
- Yahoo!広告(リスティング・ディスプレイ)
左記以外にも各種配信可能
(Meta広告、LINE広告、マイクロソフト広告など)こんな方に
おすすめ- まずは少額からスタートしたい方
- 細かい運用はまるっと任せたい方
- 予算内で効率よく集客を達成したい方
- 様々な媒体に出稿してみたい方
- 広告以外の施策もお願いしたい方
- ビジネスやサービス自体のコンサルティングをお願いしたい方
料金案内ページに記載されていない
サービスの料金や
各サービスの詳細はこちら
お気軽に
お問い合わせ
お問い合わせください - 24時間365日、PCまたはモバイルで成果を確認可能